Noticias
Riverbed mejora la experiencia móvil de los empleados con Aternity Mobile
Riverbed ha lanzado Aternity Mobile, una solución diseñada para mejorar la experiencia digital de los trabajadores cuyo día a día depende en gran medida de permanecer conectado a un dispositivo móvil. Profesionales como repartidores, enfermeras, expertos en atención al cliente, etc. cuyo smartphone o tablet es un elemento central de su actividad diaria. Y es que a medida que más sectores adoptan dispositivos móviles para sus operaciones, la gestión digital de la experiencia del empleado se convierte en una prioridad crítica.
Tanto es así que Gartner prevé que las empresas inviertan 61.500 millones de dólares en dispositivos móviles en 2024, un 1,4% más que en 2023. Además, la consultora americana también prevé que las empresas compren 155 millones de dispositivos móviles, incluidos teléfonos y tabletas, para sus empleados en 2024.

La necesidad de DEX móvil
Hasta el momento, explican desde Riverbed, la gestión digital de la experiencia del empleado se ha centrado tradicionalmente en dispositivos portátiles y PC, dejando un vacío significativo en el ámbito móvil. Con millones de dispositivos móviles en uso, la falta de visibilidad en la experiencia móvil de los empleados representa un punto ciego importante, especialmente para aquellos en roles de primera línea que interactúan directamente con clientes y pacientes.
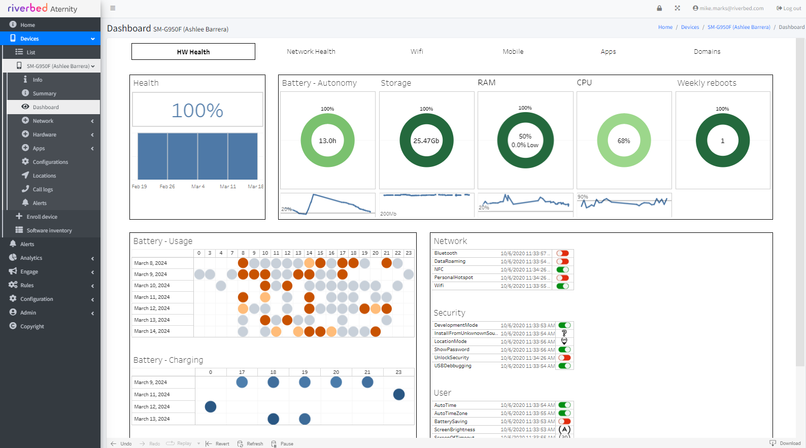
Ahora Riverbed aborda esta necesidad con Aternity Mobile, una solución que permite a los equipos de TI identificar y resolver de forma proactiva problemas de experiencia digital en dispositivos Android e iOS. Así, esta herramienta proporciona una visión completa del rendimiento de aplicaciones y dispositivos móviles, permitiendo a TI mejorar la productividad de los empleados y la satisfacción del cliente. Estos son algunos de sus beneficios:
- Visibilidad integral: Aternity Mobile ofrece una visión cohesiva de la experiencia digital del empleado, incluso cuando cambian de dispositivo. Recopila más de 150 métricas de rendimiento de dispositivos, aplicaciones y redes.
- Proactividad y resolución: equipos de TI pueden identificar problemas relacionados con hardware, estado de la batería, configuración del dispositivo y conexión de red, y tomar medidas correctivas de manera proactiva.
- Compatibilidad amplia: Aternity Mobile es compatible con múltiples proveedores de dispositivos, incluyendo dispositivos móviles rugerizados y quioscos independientes.
- Mejora continua: la telemetría proporcionada permite a TI obtener comentarios y enviar ayuda contextual a los empleados, optimizando su desempeño y garantizando el cumplimiento de las políticas corporativas.
«Con Aternity Mobile, estamos llenando un vacío crítico en la gestión de la experiencia digital móvil,» ha comentado al respecto Mike Marks, Vicepresidente de Product Marketing, Riverbed. «Nuestra solución no solo mejora la productividad de los empleados y el servicio al cliente, sino que también proporciona a las empresas la visibilidad necesaria para asegurar que sus inversiones en dispositivos móviles se traduzcan en resultados empresariales positivos.»
-
A FondoHace 6 díasRed Hat presenta en su Summit anual su propuesta de IA empresarial, agentes y soberanía digital
-
A FondoHace 6 díasLiderazgo en IA empresarial. El caso Mistral vs OpenAI
-
A FondoHace 6 díasGooglebook: Android en PCs con base en la IA Gemini
-
NoticiasHace 6 díasAMD amplía los Ryzen PRO 9000 con los primeros procesadores comerciales X3D

